Vista general de un discurso
Al hacer clic en un discurso procesado desde la barra lateral, accederá a la vista de detalle. Esta pantalla está organizada en tres secciones principales:
| Sección | Ubicación | Descripción |
|---|---|---|
| Reproductor de video | Izquierda (superior) | Reproductor con controles de reproducción y generación de clips |
| Transcripción | Derecha (superior) | Panel con la transcripción completa sincronizada con el video |
| Análisis | Inferior | Pestañas con los diferentes tipos de análisis disponibles |
Reproductor de video
El reproductor le permite ver el discurso con controles estándar de reproducción. Si el video fue procesado para streaming, se reproducirá en formato HLS de alta calidad.
Controles disponibles
- Play / Pausa — Inicie o detenga la reproducción
- Barra de progreso — Navegue a cualquier momento del discurso
- Duración — Indicador del tiempo total en la esquina inferior derecha
Panel de transcripción
A la derecha del reproductor, encontrará el panel de “Transcripción” con el texto completo del discurso segmentado.
Características del panel
Cada segmento de la transcripción muestra:- Marca de tiempo — El momento exacto en el que fue dicho (fuente monoespaciada)
- Nombre del orador — Si se identificaron múltiples oradores
- Texto transcrito — El contenido del segmento
Sincronización con el video
El panel se sincroniza automáticamente con la reproducción del video:- El segmento activo se resalta con un borde lateral de color y fondo destacado
- Los segmentos anteriores se muestran con opacidad reducida
- El panel realiza auto-scroll para seguir la reproducción

Crear clip desde la transcripción
Haga clic derecho sobre cualquier segmento para acceder a la opción “Crear clip”, que le permitirá generar un clip de video a partir de ese momento.Resumen de IA y visión general
Debajo del reproductor y la transcripción, encontrará dos secciones de resumen generadas por inteligencia artificial.Resumen ejecutivo
Un párrafo generado por IA que sintetiza el contenido, el tono y los puntos principales del discurso.
Visión general
Panel con seis métricas clave que ofrecen una lectura rápida del discurso:
| Métrica | Descripción |
|---|---|
| Emoción | Nivel de carga emocional en el discurso |
| Datos concretos | Proporción de afirmaciones basadas en datos verificables |
| Claridad | Qué tan comprensible es el lenguaje utilizado |
| Positividad | Predominio de tono positivo vs. negativo |
| Agresión | Nivel de confrontación o ataque en el discurso |
| Repetición | Frecuencia de ideas o frases reiteradas |
Pregúntale a la IA
Debajo del resumen, encontrará la sección “Pregúntale a la IA”, donde usted puede hacer preguntas en lenguaje natural sobre el contenido del discurso.
Análisis de sentimiento
La sección de sentimiento muestra una visualización del tono emocional a lo largo del discurso.
| Categoría | Color | Descripción |
|---|---|---|
| Positivo | Verde | Declaraciones optimistas o constructivas |
| Negativo | Rojo | Declaraciones críticas o pesimistas |
| Neutro | Gris | Declaraciones informativas sin carga emocional |
| Agresivo | Naranja | Declaraciones confrontativas o de ataque |
| Conciliador | Azul | Declaraciones de acuerdo o búsqueda de consenso |
Pestañas de análisis
La sección inferior presenta nueve pestañas de análisis profundo. Usted puede hacer clic en cada pestaña para explorar esa dimensión del discurso.
Estructura
Estructura
Descomposición del discurso en secciones temáticas. Cada sección muestra su duración y el porcentaje del tiempo total que ocupa.
Útil para entender cómo el orador organizó su mensaje y a qué temas dedicó más tiempo.

Relaciones
Relaciones
Mapa visual de entidades (personas, organizaciones, lugares, conceptos) y las conexiones entre ellas.
Cada entidad se clasifica por tipo y muestra la cantidad de menciones. Las líneas entre entidades representan relaciones identificadas.

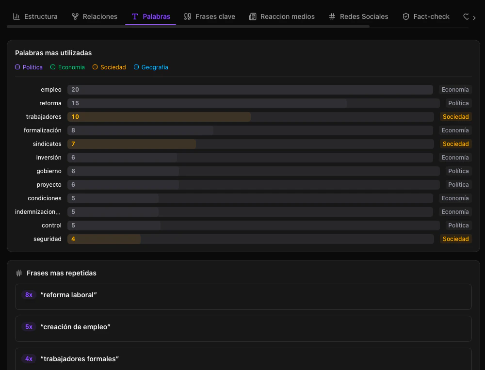
Palabras
Palabras
Análisis de frecuencia de palabras y frases repetidas a lo largo del discurso.
Le permite identificar el vocabulario predominante y los mensajes centrales del orador.

Frases clave
Frases clave
Listado de las declaraciones más relevantes del discurso con sus marcas de tiempo.
Haga clic en cualquier frase para que el reproductor salte directamente a ese momento del video.

Reacción medios
Reacción medios
Seguimiento de cómo los principales medios de comunicación reaccionaron al discurso.

Este análisis se ejecuta de forma asincrónica y puede requerir unos minutos adicionales tras completarse el análisis principal.
Redes sociales
Redes sociales
Fact-check
Fact-check
Verificación automatizada de las afirmaciones realizadas durante el discurso.
Cada afirmación verificada incluye:

- La cita textual del orador
- El veredicto: verdadero, falso, parcialmente verdadero o sin verificar
- La justificación detallada
- Las fuentes utilizadas para la verificación
Sentimiento
Sentimiento
Desglose detallado del sentimiento a lo largo del discurso con visualización en línea de tiempo.
Muestra cómo el tono del orador evoluciona a lo largo de los distintos segmentos del discurso.

Análisis técnico
Análisis técnico
Métricas técnicas que evalúan la calidad comunicacional del discurso.

| Métrica | Descripción |
|---|---|
| Claridad | Qué tan comprensible es el lenguaje |
| Complejidad | Sofisticación del vocabulario y las oraciones |
| Retórica | Uso de figuras retóricas y técnicas persuasivas |
| Nivel de lectura | Puntaje Flesch de legibilidad |
Siguiente paso
Ahora que conoce cómo explorar los resultados, aprenda a generar clips y exportar reportes.Crear clips y exportar reportes
Aprenda a generar clips de video compartibles y a exportar el análisis completo en PDF, JSON o CSV.
